Описание «Nedra.FDP NUMEX»
Nedra.FDP NUMEX – современный программный продукт, нацеленный на радикальное сокращение времени при создании концептуального плана разработки месторождения.
До 90% экономия времени на получение оптимального плана разработки месторождений
Возможность создания упрощенных моделей для малоизученных участков с учётом нехватки геологических данных
Использование оптимизационных алгоритмов для сокращения времени перебора вариантов
Преимущества «Nedra.FDP NUMEX»
Радикальное сокращение времени на проведение многовариантных расчетов систем разработки нефтяных и газовых месторождений: задание серийных расчетов и возможность использования оптимизационных алгоритмов
Рост производительности инженера-разработчика и прозрачности его работы в команде благодаря передовому интерфейсу, не требующему обучения
Функции «Nedra.FDP NUMEX»
- Предиктивный анализ
- Визуализация данных
- Интеграция данных
- Облачные вычисления
- Кластерный анализ
- Регрессионный анализ
- Самоорганизующаяся карта
- Корреляционный анализ
- Байесовская классификация
- Визуализация
- OLAP
- CRISP-DM
- Линейный SVM
- Моментальный запрос
- Создание отчета
- Создание прогноза
- Динамический анализ
- Функции агрегации
- Многомерное моделирование
- Пакетное извлечение
- Хранение результатов
- Классическое хранилище
- Виртуальное хранилище
- Многопользовательский режим
- Мультиоблачное хранилище
- SaaS решение
- Управление доступом
- Управление безопасностью
- Проектирование
- Фильтрация данных
- Выявление дубликатов
- Транслирование данных
- Преобразование данных
- Шлифование информации
- Удаление данных
- Распознавание таблиц
- Облачный сервис
- Вычислительные алгоритмы
- Графический интерфейс
- Распределенные вычисления
- Оптимизация и контроль
- Дискретная модель
- СУБД
- Виртуальное тестирование
- Многокритериальный анализ
- Сейсмический анализ
- ГИС
- Геостатистика
- Анализ многомерных данных
- 3D-моделирование геологических структур
- Интеграция многомерных данных
- Сейсморазведка
- Гравитационная разведка
- Электроразведка
- Дистанционное зондирование
- Распределенная обработка
- Обработка потоков данных
- Анализ структурированных данных
- Анализ неструктурированных данных
- Облачные вычисления
- Управление API
- Бессерверные вычисления
- Блокчейн
- Обработка естественного языка
- Графовые базы данных
- Обработка видеоданных
- Анализ трафика
- Облачные платформы
- Сбор данных
- Big Data системы
- Обработка данных
- Системы аналитики
- Безопасность данных
- Хранилища данных
- Системы аналитики
- Распределенная обработка
- Кластерные системы
- Визуализация массивов
- Хранение данных
- Сжатие данных
- Визуализация данных
- Вычислительные серверы
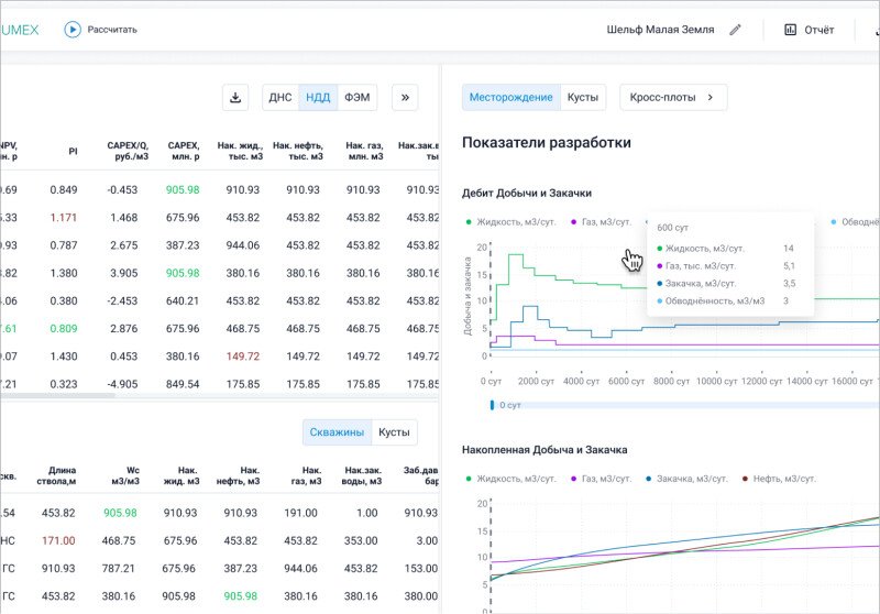
Скриншоты «Nedra.FDP NUMEX»
Категории
- OLAP системы - средства аналитической обработки в реальном времени
- Инструменты ETL - извлечения и трансформации данных
- Предметно-ориентированные информационные базы данных (EDW)
- Программы для обработки, анализа и распознавания изображений
- Системы интеллектуального анализа данных (Data Mining)
- Системы поддержки принятия решений (DSS)
- Системы обработки Больших Данных (BigData)
- Средства математического и имитационного моделирования
- Средства обработки и анализа геологических и геофизических данных
- Средства управления информационными ресурсами и средства управления основными данными (ECM, MDM)
Нужно собственное решение?
Создайте заказ на разработку, проверенные исполнители напишут вам сами!


